企業紹介

有限会社益野製菓様は、宮城県内を中心に複数店舗を展開する老舗洋菓子ブランド「アルパジョン」を運営。
地域に根差した優しい味わいと、地元のお客様に長年愛されてきた洋菓子作りを続ける中で、「変わらない良さ」と「時代に合わせた進化」の両立を大切にされています。
導入の背景と課題
これまでアルパジョンでは、来店時の接客や紙のポイントカードを中心に、丁寧な顧客対応を行っていました。しかし、以下のような変化が見えてきました:
- 紙のポイントカードの紛失・管理負担が大きく、電子化の必要性を感じていた
- SNSの普及により、店舗外でも“つながる”重要性が増していた
- LINE公式アカウントは未導入で、再来店を促す仕組みが店舗内に限定されていた
こうした背景から、誰でも使えるLINEで、顧客接点と販促を両立できるLIBOTの導入が決定しました。
主な活用内容と導入メリット
紙のポイントカードをLINEでデジタル化


これまで各店で配布していたポイントカードを、LINE上で簡単に管理できるデジタル版に変更中。
紛失や複数店舗間の管理が不要となり、顧客満足度と店舗側の業務効率が同時に向上しました。
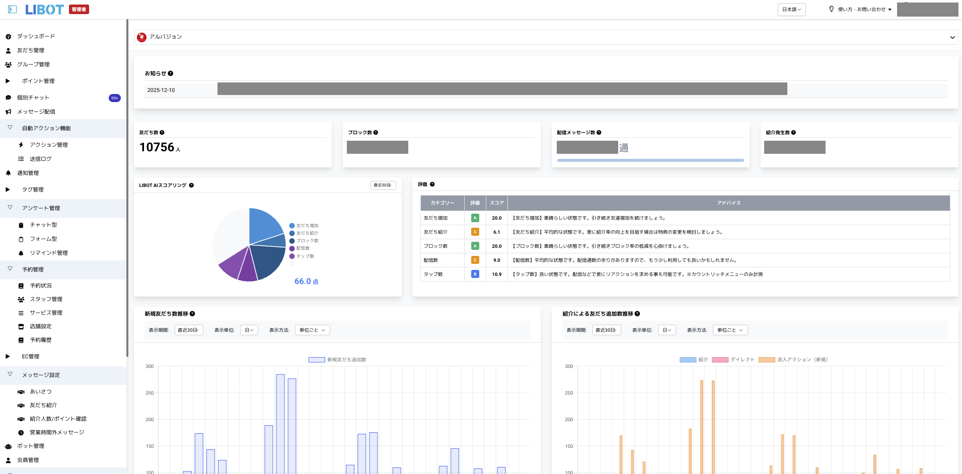
友だち数は導入時0人からたった3ヶ月で10000人を突破。(2025年12月現在)
クーポン発行数は4,686回で利用率94.5%とシームレスにデジタル化ができています。
各流入経路からの追加数を可視化

季節ごとのフェアや各店舗でLINE登録を促進し、アンケートを活用して「どの店舗」「どの経路(SNS・紹介・チラシ等)」から来たかを自動タグ付け。
これにより、反響の多い媒体や店舗が可視化され、次回の販促設計に役立てられています。
誕生月の前にメッセージとクーポンを配信


誕生日情報を取得したユーザーに対し、誕生月の前に限定メッセージと特典を自動配信。
「もうすぐ誕生日」「ご褒美にケーキを」などの柔らかい文面で、再来店の動機づけを演出しています。
祝日や季節に合わせてリッチメニューを変更


「こどもの日」「バレンタイン」「敬老の日」など、イベントに合わせたリッチメニューの切り替えを実施。
その時期ごとのおすすめ商品やキャンペーンにスムーズに誘導し、購買意欲の高いユーザーへの導線を確保しています。
セグメント配信で“伝えるべき人にだけ”配信
店舗別・流入別・誕生日有無などでユーザーを分類し、必要な人にだけ届く配信を実現。
情報が埋もれず、「読まれるLINE」として反応率の高い運用が実現しました。
LIBOT導入後の成果と今後の展望

紙文化から脱却しながら“温かみのある接客”をデジタル上でも再現できるように。
スタッフの業務負担は減りつつも、お客様とのつながりはむしろ強化され、再来店・来店前の問合せのきっかけが増えています。
友だち数は導入時0人からたった3ヶ月で10000人を突破しました。
今後は、ギフト利用者・ファミリー層などに応じた特別配信や、法人向けギフト施策へのLINE連動など、さらなる広がりをLIBOTとともに模索されています。


